May 2021

May 2021


We were busy in May to continue making  D·engage the best customer engagement and marketing automation tool. Read on to learn more about the exciting new features and improvements we have released this month!

New Dashboards

Stay on top of how your account is performing at a glance with the addition of our new interactive dashboards.

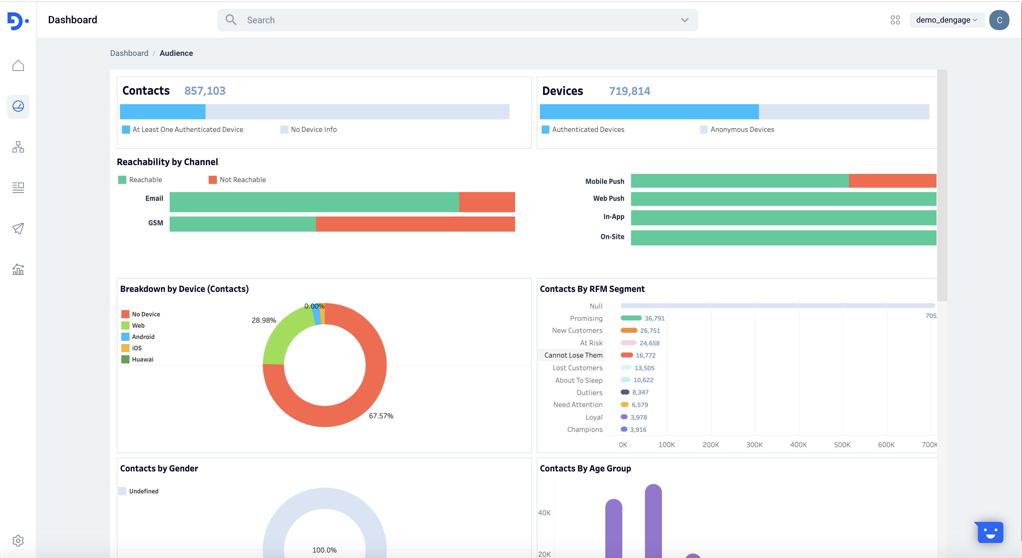
Audience Dashboard

View a detailed breakdown of your audience including the number of contacts, devices, reachability across channels and a lot more with the new Audience Dashboard.



Campaign Performance Dashboard

View and analyze the performance of your multi-channel campaigns with the Campaign Dashboard. Filter by Campaign Name, Tag, Conversion Goal and Date to further filter and analyze the performance of your campaigns. View breakdown by channels, RFM Segment, Gender and more to better understand the impact of your engagement efforts.



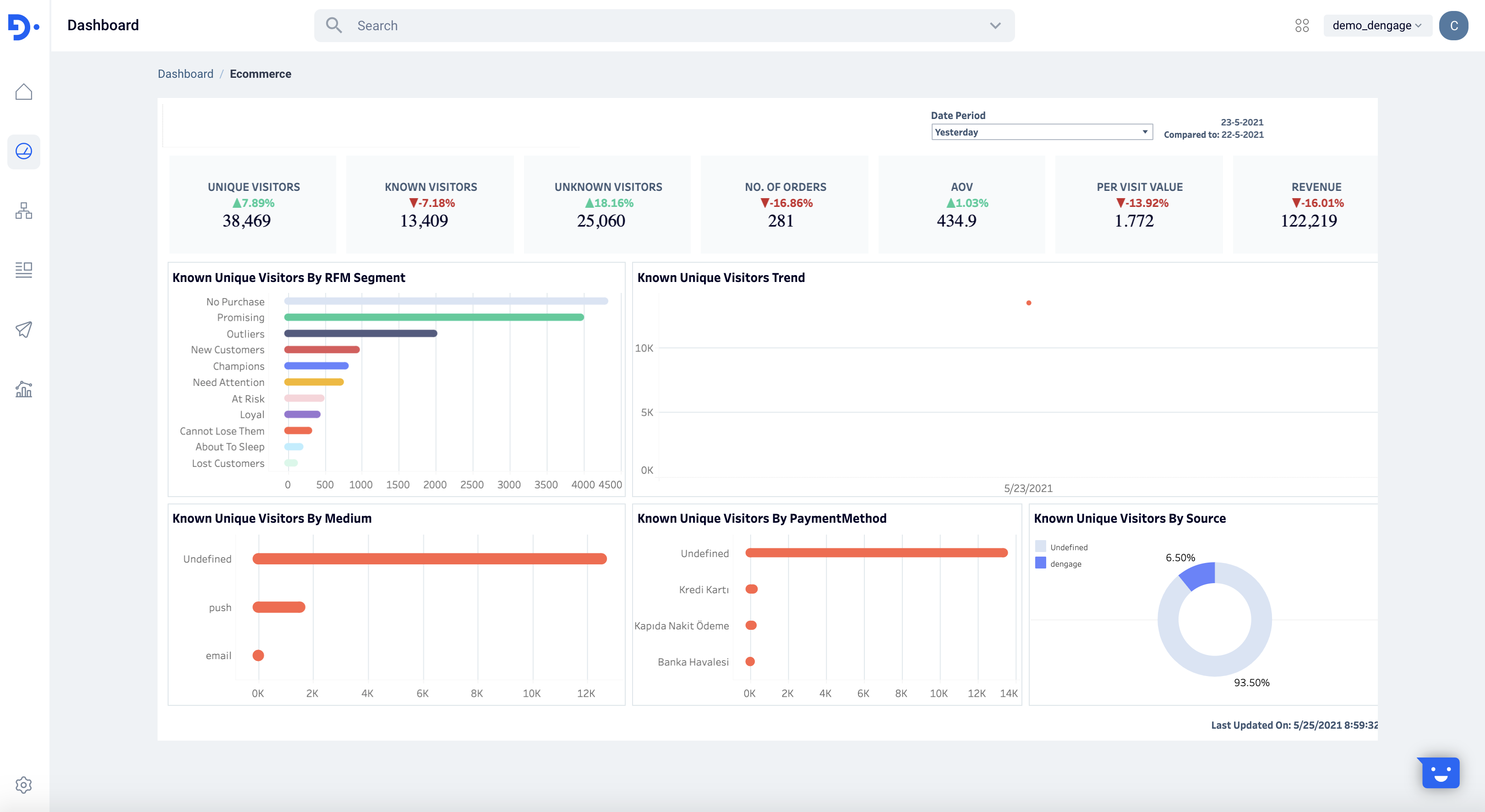
Ecommerce Dashboard 

This dashboard gives you various information about your ecommerce site, combining your ecommerce data with your Audience data accumulated in your  D·engage account. 
The Ecommerce Dashboard is only available for accounts who use use the D·engage Web SDK to collect events.



In-App Notifications

Continuing on the work we did with in-app notifications last month, we introduced new types of notifications and themes this month. 

Go to Content > In-App and select "Add New In-App Content" to view the new types of notification layouts.



Content Themes

In addition the new types of layouts, we also have released "Themes" to simplify the creation of your in-app content. Edit an existing template by clicking "Edit Theme", apply your brand guidelines and save it as a new theme. 



Onsite Notifications

Our goal at  D·engage is to help you consolidate all your engagement channels so you have a single picture of all your customer communications. Continuing on this mission, we have a launched a brand new engagement channel: now you can create segmented onsite notifications directly from our platform. 

Onsite Notifications are notifications sent to the visitors via desktop or mobile website only when the visitors are on your website in their browsers. These notifications do not require prior consent of the user to send them. They are an  integral part of your website and it is an effective tool to engage visitors with highly targeted messages. This is why the D·engage platform allows you to create segmented onsite notifications and control their appearance, visibility as per your needs.

The content of onsite notifications could include discounts, offers, new arrivals, best-sellers and more.

Creating Onsite Notifications

PREREQUISITE 
Make sure you have integrated your website with your  D·engage account before getting started.
Go to Content > Onsite and click Add New Onsite Content to get started.
Select the type of content you would like to display. Pop-Up, Banner or Custom HTML . Add the message content, CTA Buttons and change the settings to match your brand guidelines.
  1. Pop-Up (Lightbox) is customizable page blocker that's shown across the visitor's screen with a CTA.
  2. Banner is a customizable and responsive layout shown at the top of the visitor's mobile/desktop screen with a CTA.
    1. By default, banner notifications are fixed at the top of the visitor's screen. Disable this setting to have the banner float as the visitor scrolls through the page.
  3. Select the HTML option to use your own HTML code.



Creating an Onsite Campaign

We have added additional settings to determine the run-time and to fine-tune the way your visitors experience it on your website.
  1. Send Time: Specify the start time of your campaign
  2. Priority: When you are running multiple onsite notifications for similar visitor groups, you can choose to prioritize the order of their appearance on your website as per their importance, relevance or context.
    1. Where to Display: Select "Show on any page" to display across the entire website. Select "Show on home page" to show the notification only on the home page. Select "Show on specific page" and enter the Page URL to show the notification to visitors only when they visit specified pages.
  3. Dismiss Behavior: You can specify an upper limit for the number of times the notification can be shown to a visitor. Select "Show once" or "Show every X hours". 
  4. Expiration Date: Set the expiration date for the campaign.



What happens once you publish an onsite campaign?

  1. As soon as publish an onsite campaign, we will start displaying it to visitors whose profile matches the targeting rules specified in the Content and Target Group steps from the Start Date specified.
  2. You will be able to view the notification's performance through the Send Reports from the campaign canvas, as show below.




Web Push Blocked Notification Prompt

This month we continued on our quest to increase you subscriber base and improve your web user experience with the introduction of a new prompt type. "The Notification Blocked Prompt" can be used as an opt-in reminder template to prompt the users who have already blocked the opt-ins and guide them with the process of enabling permissions and opting to receive web push notifications. 



Setting up the "Notification Blocked Prompt"

If you haven't already setup web push notifications on your website, please review the D·engage Web SDK documentation for step--by-step instructions. 
From the  D·engage web UI;
  1. Go to Settings > Applications, select an existing web application from the list or add a new web application
  2. Enable the "Show Notification Blocked Prompt" option
  3. Edit the Title, Content and Color for your prompt message



Delaying and Limiting Prompts

Best practice is to delay the prompt from showing on screen. Giving visitors time to browse your content before prompting can improve engagement and increase your opt-in rates.  Use show "Show Delay" option and enter the X amount of seconds the user has spent on the site to show the prompt. Limit the number of times the user will be shown the prompt by configuring the "Re Prompt After" and "Max Show Count for Prompt" settings.

Inserting a Product Block into your Email Template

For different email campaigns, you may want to manually select the right products to include in a given template. With the introduction of the "Dynamic Product Rows" you can browse from your entire Product Catalog and select up to 20  items to showcase in your template. 

Manually selected products and the product details are static and will not update dynamically, even if the information has changed. Dynamic Product Content blocks will be available in the upcoming release.
  1. From the "Drag and Drop Email Editor" select "Rows" and click on the "Dynamic Product" option. 
  2. Select Layout: select up to 4 products in a row and repeat the selected layout up to 5 times
  3. Choose which elements to feature: Button, Discounted Price and customize the style for each
  4. Click Continue to select manually select products from your catalog




  1. Use our product search functionality to find specific product by name or product ID and filter your catalog by category for easier browsing.
  2. Drag and drop selected product(s) to the bottom of the page to feature it in your template.



New Security Features: Two-Factor Authentication and IP Restrictions

Making sure your  D·engage account is secure is a big priority for us, and we are sure it is for you too. We're happy to release two new features, both of which will help keep your account safer than ever. 

The first is two-factor authentication, which adds and extra layer of protection by requiring a second step to login to your account. It's now available to all users - all you need to do is turn it on in your Account Settings. Activating this feature will make two-factor authentication mandatory for all account users in your company.
When enabled, in addition to entering a password, users will be required to enter a verification code sent to their email addresses when logging in to their D·engage account. 
Why enable two-factor authentication? More security. This way, even if someone did manage to figure out your password, they wouldn't be able to access your account without having access to your email account too.

You'll know for sure your account is safe thanks to another feature: IP Restrictions. Turn it on from your Account Settings and whitelist specific IP addresses from which users can login to the account (for example a company network or VPN). If not specified, users will be able to login from any IP address.

With these tools, it's easier for you to know that your account is safe, sound and secure!

Smaller Improvements

Export API's 

We have added additional channel logs including SMS and Push to our existing Log API's. For more info, checkout our API Docs .

Transactional Push Notification API

Now, you can send Push Notifications by calling our API. Checkout our for Transactional Push Sends.

SMS Unsubscribe

You can easily add an unsubscribe link to your SMS from the content creation screen.
  1. Go to Content > SMS 
  2. Select "Add New SMS Content"
  3. Select the "Add Customization" option
  4. Choose "Unsubscribe" "Unsubscribe Link" from the menu


That'a wrap for now. We'll see you next month with exciting new features and improvements! Questions? Comments? Please send us an email at tech@dengage.com

    • Related Articles

    • May 01, 2020

      Introduction to  "Campaign Automation" Campaign automations allow you to setup dynamic paths for your known and anonymous contacts based on actions taken by that known or anonymous contact. For example, you can send an email campaign to your contacts ...
    • May 21, 2020

      Improvements to Mobile Push Notifications & Automated Data Jobs We’re happy to announce the arrival of mobile “Rich(er) Push Notifications”, starting with a Carousel layout for both Android and iOS platforms. Carousel push notifications enable you to ...
    • How can use frequency capping?

      Just go to setting & click on frequency capping. You can define frequency capping for the entire platform. After you define the frequency capping, you may use it.
    • How can I send coupon codes that have been defined to the contacts?

      You can accomplish this in two ways: 1- Within your master_contact table, you can create a new field for your coupon codes. You will then need to update this field with a data import. In your file you should include contact_key and your coupon code ...
    • Can I trigger a campaign with an external trigger?

      Yes, You can create an automated job, which may fire a campaign right after a file is dropped to FTP, or in every defined recurrence. After creating this automated job, while you are creating the recurring campaign, in the campaign settings at the ...